
Ultimatni vodič za izvještavanje o korisničkoj službi
Izvještaji o korisničkoj službi pomažu poduzećima da prate trendove, identificiraju područja za poboljšanja i donose informirane odluke pružajući uvide u prefer...


Izvještaji o korisničkoj službi pružaju uvid u performanse, područja za poboljšanje i najbolje odjele. Redoviti pregledi osiguravaju zadovoljstvo i lojalnost kupaca. LiveAgent pruža sveobuhvatne značajke izvještavanja za poboljšanje kvalitete usluge.
Izvještaji o korisničkoj službi pružaju pregled svih zahtjeva korisničke službe i povezanih aktivnosti. Pružaju uvid u to kako se vaš tim korisničke podrške performira, što se može poboljšati i koji odjeli se ističu.
Izvještaji o korisničkoj službi mogu uključivati, ali nisu ograničeni na:
Redoviti pregled izvještaja je obavezan kada radite sa softverom za korisničku službu na internetu. Činjenje toga može vam pomoći poboljšati poslovne prakse, proizvode i usluge koje pružate, osiguravajući da su potrebe i očekivanja vaših kupaca zadovoljena.
Razmotrimo sljedeći scenarij. Mislite da vaš tim korisničke podrške obavlja nevjerojatan posao u rješavanju karata jer je vaše prosječno vrijeme rješavanja karte manje od 8 minuta. Međutim, kada detaljnije pogledate i pregledavate recenzije agenata, primijetit ćete da su vaši agenti ponovno i ponovno negativno ocijenjeni. To bi moglo ukazati da žure odgovoriti na svaku kartu i žrtvuju kvalitetu usluge za brzinu. Budući da su scenariji poput ovoga vrlo česti, provjera izvještaja o korisničkoj službi je obavezna – i trebala bi se obavljati redovito.
LiveAgent nudi 11 značajki izvještavanja o korisničkoj službi. Pogledajte ih detaljno ispod.
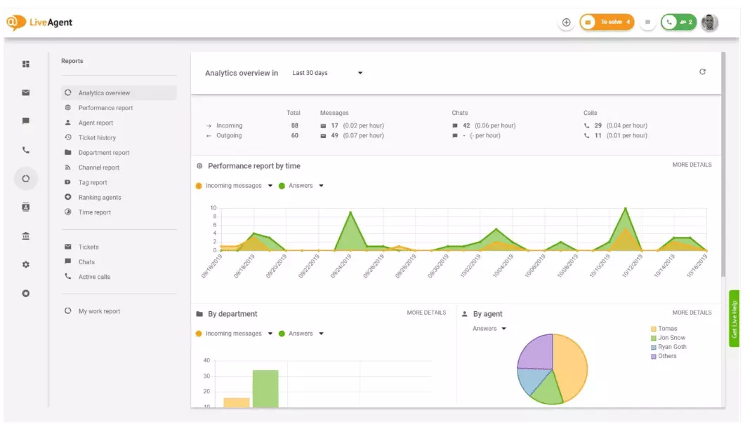
Pregled analitike daje vam kompletan pregled vaših napora u korisničkoj službi. Omogućava vam da vidite statistiku korištenja, izvještaje o performansama i ocjene zadovoljstva kupaca. U biti, daje vam pregled svakog izvještaja (izvještaj oznaka, izvještaj kanala, rangiranje agenata) koji je dostupan u LiveAgent-u.

Izvještaji o performansama mogu vam dati dobar uvid u to kako agenti troše svoje vrijeme. Izvještaji pokazuju koliko karata je svaki agent odgovorio na različitim kanalima i koliko je trebalo da odgovori. Osim što ukazuju na produktivnost agenata, izvještaji o performansama mogu pokazati i ocjene agenata. Omogućavaju vam da vidite i usporedite performanse agenata u smislu korisnosti, znanja i brzine.

Pregled rangiranja agenata je kompletan izvještaj svih pozitivnih i negativnih recenzija agenata. Izvještaj je kompletan sa komentarima kupaca, datumom primanja recenzije, pa čak vam daje mogućnost da se kreirate na kartu koju je agent rješavao kada je primio recenziju.

Izvještaji oznaka daju vam uvid u to koje oznake su najčešće prisutne u vašim kartama korisničke službe. Pristup organiziranom izvještaju poput ovoga može pokazati koje vrste problema vaš tim najčešće rješava, pa tako može pružiti djelotvorne uvide i pomoći vam poboljšati vaš proizvod/uslugu.

Pogledajte sve ispunjene i propuštene SLA-e iz određenog vremenskog raspona kako biste premostili jaz između usluge koju trebate pružiti i usluge koju trenutno pružate. Izvještaji o SLA usklađenosti omogućavaju vam sortiranje svih SLA-a po datumu, odjelu i agentu kako biste vidjeli tko se ističe u ispunjavanju SLA-a i tko treba poboljšati.

SLA zapisnici pružaju detaljniji pregled svih propuštenih i ispunjenih SLA-a iz određenog vremenskog razdoblja. SLA zapisnici pokazuju tražitelja karte (kupca), ID karte, vrijeme početka SLA-a, odjel kojem je karta dodijeljena, agenta kojem je karta dodijeljena, rok, datum zatvaranja i preostalo/zastarjelo vrijeme SLA-a.
Svi zapisnici mogu se izvesti u CSV datoteku.

Izvještaj o dostupnosti agenata omogućava vam praćenje dostupnosti vaših agenata podrške. Pogledajte kada je svaki agent bio na mreži odgovarajući na karte, čatove i pozive, i koliko dugo. Radi lakšeg dijeljenja, svi zapisnici dostupnosti agenata mogu se izvesti u CSV datoteku.

Izvještaj agenata daje vam holistički pregled svih aktivnosti agenata, radnog vremena, prodaje, recenzija i drugih metrika kao što su prosječno vrijeme čata ili prosječno vrijeme preuzimanja čata. Segmentirajte izvještaje agenata po datumu, odjelu, kanalu i agentu kako biste dobili točan prikaz kako se vaši timovi performiraju.

Izvještaji kanala daju vam dobar uvid u to koje kanale podrške koriste vaši kupci najviše. Izvještaji kanala pružaju detaljne informacije o svim dolaznim e-mailima, pozivima, živim čatovima, slanjem obrazaca za kontakt, obrascima povratnih informacija, porukama na Facebooku, tweetovima – sve što trebate.
Izvještaji kanala, kao i većina izvještaja u LiveAgent-u, mogu se pregledati u grafikonu površine, linijskom grafikonu, stupčastom grafikonu i tortnom grafikonu.

Izvještaji odjela daju vam pregled koliko karata podrške je svaki odjel primio i riješio na različitim kanalima komunikacije. Izvještaj može također pružiti uvid u to kako se svaki odjel performira u smislu povratnih informacija i recenzija kupaca.

Vremenski izvještaji daju vam detaljni pregled ukupnog broja sati i minuta provedenih na rješavanju svake karte. Unutar izvještaja, korisnici mogu vidjeti ID karte i čak se kreirate na samu kartu, agenta dodijeljena karti, tražitelja kupca, datum, količinu vremena koju je agent proveo rješavajući kartu, naplaćeno vrijeme i sve dodatne napomene.
Izvještaj vam daje mogućnost korištenja filtara i pretraživanja karata od određenih kupaca ili agenata.

LiveAgent nudi preko 180 naprednih značajki help desk-a koje vam mogu pomoći da pratite uslugu koju primaju vaši kupci. Navedli smo neke od tih značajki ispod.
Iako LiveAgent dobro obavlja posao obavještavanja vas svaki put kada stigne nova karta, neki ljudi radije biti obaviješteni u svojoj e-pošti. Postavite e-mail obavijesti kako biste bili obaviješteni svaki put kada:
Nisu li e-mail obavijesti dovoljne? Postavite Slack obavijesti. Svaki put kada se nova karta otvori, riješi ili odgovori, bit ćete obaviješteni na Slack-u. Slack vas također može obavijestiti ako su se neka pravila automatizacije LiveAgent-a promijenila dok ste bili odsutni sa vašeg nadzorne ploče.

Kao što je prethodno spomenuto, LiveAgent izvještaji mogu se izvesti u CSV datoteke. Osim toga, LiveAgent vam daje mogućnost izvoza pojedinačnih karata. Izvozi karata sadrže status karte, ime kupca, e-poštu, ID karte, naziv i ID odjela, ime i ID agenta, oznake, predmet, pregled e-pošte, datum kreiranja, ID-eve razgovora i još mnogo toga.
Na putu bez mogućnosti prijave u LiveAgent, ali trebate provjeriti napredak određene karte? Zamolite svoje agente da vam pošalju URL mrežne povijesti karata. Bez omogućene autentifikacije, možete pročitati mrežnu povijest karata jednostavno klikom na vezu koja vam je poslana.

URL mrežne povijesti karata je omiljeni alat za službenike za uspjeh kupaca. To je savršen alat za praćenje važnih karata od VIP klijentata tijekom odmora u tropima.
LiveAgent pruža prostor za pohranu za neograničene snimke poziva. Ako trebate pratiti kvalitetu odgovora vašeg agenta, možete to učiniti slušanjem reprodukcije svakog poziva.
Želite li vidjeti kako vaši agenti rješavaju karte u stvarnom vremenu? Koristite pregled čatova kako biste pratili kako vaši agenti pomažu kupcima na živom čatu.

LiveAgent može biti i alat za društveno slušanje. Naša Twitter integracija omogućava vam praćenje i nadzor određenih ključnih riječi. Na primjer, ako odaberete praćenje riječi LiveAgent, svaki put kada je netko koristi u Tweet-u (bez obzira je li spomenut/označen sa @ ili #), Tweet će biti automatski pretvoren u kartu i dohvaćen u vašu nadzornu ploču. To vam daje mogućnost da pratite što vaši kupci govore o vašem poslovanju indirektno. Imanje ovih vrsta uvida dat će vam mogućnost da poboljšate vaš proizvod i vašu uslugu.
Mjerila i ljestvice daju vam ideju kako se vaši agenti korisničke podrške performiraju u usporedbi jedni s drugima. Omogućava vam da vidite koliko dugo su vaši agenti bili na mreži, koliko poruka su odgovorili i tko je dobio najviše pozitivnih recenzija u danu.

Podaci se mogu pregledati za:
Povratne informacije i prijedlozi omogućavaju vam prikupljanje novih ideja i povratnih informacija za budući razvoj. Dozvolite vašim kupcima da razgovaraju o svojim idejama u vašem forumu zajednice i saznajte što oni smatraju stvarno važnim.
LiveAgent se integrira sa preko 40 aplikacija trećih strana, uključujući softver za zadovoljstvo kupaca. Odličan primjer ovog softvera je Nicereply, koji vam omogućava prikupljanje povratnih informacija kupaca kroz NPS, CES i CSAT ankete.
Integrirajte ih sa LiveAgent-ovim živim čatom i postavite veze ankete u vašu e-poštu kako biste osigurali da vaši kupci uvijek ocijene odgovore vašeg agenta.
Glavna prednost pregleda izvještaja o korisničkoj službi i analitike na tjedno ili mjesečno je što možete vidjeti što se radi dobro i što treba poboljšati. Na primjer, možda primijetite da primite više živih čatova nego telefonskih poziva, pa trebate bolje realocirati svoje resurse (agente) kako biste se uskladili sa dolaznim količinama karata za svaki kanal komunikacije.
Osim toga, pregled ovih izvještaja može također pružiti uvid u to koji agenti trebaju dodatnu obuku. Ako primijetite da određeni agenti stalno dobivaju negativne povratne informacije od kupaca, dok drugi agenti stalno se ističu, to bi moglo biti indikacija da nisu primili dovoljno obuke ili ne koriste najbolje prakse kada razgovaraju sa kupcima.
Pregled izvještaja o korisničkoj službi može vam pomoći premostiti jaz između onoga što se očekuje i onoga što se pruža. Kada identificirate te jaze i poboljšate, vaši kupci će sigurno primijetiti. Kako se usluga poboljšava, tako se poboljšava i zadovoljstvo kupaca, a s njim dolaze mnoge prednosti.
Postojeći kupci kupuju češće, troše više novca i vjerojatnije su da će preporučiti vaš posao drugima – i na mreži i osobno kroz usmenu preporuku.
Što je bolja usluga, to su sretniji vaši postojeći kupci. Što su sretniji, to je vjerojatnije da će preporučiti vaš posao drugima, što znači više kupaca i više kupnji. U biti, to je beskonačan ciklus. Kao takvi, trebali biste nastojati kontinuirano poboljšavati, što možete učiniti pregledom svih statistika korištenja direktno u vašoj LiveAgent nadzornoj ploči.
Izvještaji o korisničkoj službi pružaju pregled svih zahtjeva korisničke službe i povezanih aktivnosti. Pružaju uvid u to kako se vaš tim korisničke podrške performira, što se može poboljšati i koji odjeli se ističu.
Redoviti pregled izvještaja pomaže vam poboljšati poslovne prakse, proizvode i usluge koje pružate, osiguravajući da su potrebe i očekivanja vaših kupaca zadovoljena. Izvještaji mogu otkriti važne uvide kao što je jesu li agenti žrtvovali kvalitetu zbog brzine.
LiveAgent nudi 11 značajki izvještavanja o korisničkoj službi, uključujući pregled analitike, izvještaje o performansama, rangiranje agenata, izvještaje oznaka, izvještaje o SLA usklađenosti, SLA zapisnike, dostupnost agenata, izvještaje agenata, izvještaje kanala, izvještaje odjela i vremenske izvještaje.
Prednosti uključuju poboljšanje kvalitete usluge, povećanje zadovoljstva kupaca, identificiranje potreba za obukama, optimizaciju dodjele resursa i na kraju povećanje prodaje kroz bolje iskustvo kupaca.
Otkrijte moćne značajke LiveAgent-a koje pojednostavljuju komunikaciju, povećavaju učinkovitost i povećavaju zadovoljstvo kupaca.

Izvještaji o korisničkoj službi pomažu poduzećima da prate trendove, identificiraju područja za poboljšanja i donose informirane odluke pružajući uvide u prefer...
Savladajte analitiku korisničke službe kako biste povećali zadovoljstvo! Istražite tehnike, AI alate i trendove za optimizaciju podrške i donošenje odluka na os...
Savladajte analitiku korisničke službe kako biste povećali zadovoljstvo! Istražite tehnike, AI alate i trendove kako biste optimizirali podršku i donijeli odluk...